monday.com has grown into one of the most visible names in modern project and work management. It promises flexibility, visual clarity, and a platform that can adapt to almost any type of team or workflow. For many organizations, it becomes the first serious step away from spreadsheets, email threads, and disconnected tools.
At the same time, monday.com is often misunderstood. Its surface simplicity can suggest a lightweight task tracker, while its underlying design positions it closer to a configurable work platform. That gap between perception and reality is where most adoption succeeds or fails. Teams that treat it as a ready-made system experience it very differently from those that approach it as something to be designed and maintained.
To write this review, I spent several weeks testing monday.com across various workflows alongside my team. Our evaluation included setting up boards from scratch, building automations, running projects through the full lifecycle, and pushing the platform toward the edges of its design. We evaluated it comprehensively across several edge cases to identify where it performs perfectly and where it can fail.
This article will show you how the platform behaves as teams plan projects, execute tasks, collaborate, report progress, and scale their operations. Along the way, it highlights where monday.com excels, where it introduces trade-offs, and why some teams ultimately look for alternatives.
What is monday.com?

monday.com is a customisable work management software that provides four different products built on the same core infrastructure: a work management platform, a CRM platform, a dev tool, and a service management platform.
monday.com was co-founded in 2012 by Roy Mann, Eran Zinman, and Eran Kampf to address the lack of visibility, alignment, and accountability teams face as they scale. Originally built as an internal tool called Dapulse, the company rebranded to monday.com in 2017 to adopt a clearer, more approachable name built for business audiences.
monday.com gives users a spreadsheet-like interface with far more visual data management capabilities, lowering the cognitive load required to understand where work stands. It offers a single, consistent place to see what work exists, who owns it, and how it’s progressing, without switching tools or reconciling spreadsheets. Teams can adapt workflows to how they actually work, switch between views without losing context, and reduce status meetings by keeping work connected in one place. In the last two years, monday.com has focused primarily on adding AI-driven capabilities to the platform. While some users have appreciated the ease of access to AI, especially in repetitive work and content automation, I don’t find the AI consistent enough to produce accurate outputs over large datasets or across complex workflows. More on this in the features section. They are making progress quarter over quarter, but many users share the view that the company should also focus on making the core platform more stable, rather than directing resources primarily toward AI features.
In fact, an academic study by Teesside University, published in Project Leadership and Society in 2025, found that 74 % of surveyed project management professionals expressed mixed or negative sentiment toward AI adoption – even while acknowledging productivity and automation benefits.
monday.com pros and cons at a glance
| Pros | Cons |
|---|---|
| Visual interface that makes boards, timelines, and Kanban easy to read and adopt | Perceived complexity once you scale. Boards can become cluttered and workflows harder to govern; flexibility becomes a source of inconsistency without strong governance. |
| High configurability: customisable columns, templates, and views let teams model many kinds of workflows without writing code. | Pricing and feature gating. Many advanced capabilities (automations, integrations, AI, advanced views) are tied to higher tiers, increasing total cost. Teams report unexpected cost growth as needs expand. |
| Powerful automations and integrations that reduce manual work and connect monday.com to other tools, saving time for repeatable tasks. | Feature gaps pushed to third-party apps. Many users report that monday.com sometimes points to marketplace apps rather than building core features natively, adding cost and integration friction. |
| Strong reporting and dashboard roll-ups that managers use for visibility across multiple projects. | Learning curve for non-technical users. Some teams may find building effective, well-structured boards requires time and design discipline they didn’t budget for. |
| Active ecosystem of marketplace apps and prebuilt templates accelerate setup for common use cases. | Edge-case workflow limits. Very complex enterprise workflows (deep dependency rules, advanced roll-ups, bespoke governance) occasionally expose functional limits compared with dedicated PM or ERP platforms. |
| Mobile and performance issues. Some users report mobile UX limitations and occasional UI or data refresh problems when working across many boards. |
monday.com review: How it works
The core infrastructure of monday.com is built around structured boards that store work as items (rows) organised into groups and described through customisable columns. Each column represents a data type (status, person, date, number), allowing work attributes to be standardised and queried. Boards can be viewed in different formats (table, timeline, Kanban) without duplicating data. Dashboards aggregate data from multiple boards, while automations and integrations act on changes within this shared data model.
| Category | Rating |
|---|---|
| Onboarding & first experience | |
| User interface & navigation | |
| Project management capabilities | |
| Task management capabilities | |
| Collaboration |
Onboarding and first experience

monday.com looks simple at first, but its onboarding quickly signals that there’s more beneath the surface. When I logged in for the first time, I was guided through a setup that started with pointed questions about what I wanted to manage and who my team was. Each answer nudged me onto a specific path, so I wasn’t staring at a blank system wondering where to begin.
The experience is intentionally controlled. Default choices carry you forward, removing the burden of decisions you don’t yet understand. That restrained approach makes the early experience feel calm and purposeful, even though the product is capable of far more than what’s visible in the first session.
As I moved further in, I realised that the multiple setup paths that made starting easier had also locked me into early assumptions. Once I became more familiar with the platform’s broader capabilities and organisational logic, it became clear that there were more effective ways to structure my work than the one I had initially chosen. That realization often means revisiting or rebuilding early decisions.

To make the best use of the platform, help is readily available – but it comes in layers. Documentation and the monday.com Academy offer structured learning. For teams that want speed over experimentation, certified experts are available through the partner network, typically ranging from $150 to $5,000 per project.

By the end of onboarding, one thing was clear: clarity in monday.com comes at a cost, whether paid in time, money, or iteration. For teams that don’t want their project management tool to become another project to manage, this setup cost can feel disproportionate. Tools like ProofHub take the opposite approach – workflows, task structure, time tracking, and approvals are already connected out of the box. If you’re curious what it feels like to start working without weeks of configuration, you can explore ProofHub’s 14-day free trial and see how much setup you actually need.
User interface and navigation
monday.com presents a strong sense of structure the moment you land on the first dashboard. The layout is divided into three clear zones. On the left, a vertical navigation panel acts as a stable anchor, holding Home, My Work, workspaces, favourites, and AI-related sections. This area remains largely unchanged as you move around, even if it takes time to understand what belongs to personal work versus shared spaces.
A horizontal bar across the top stays consistent as well. It contains account-level actions like notifications, search, automations, integrations, and profile controls. Nothing here feels urgent, but it quietly establishes that global actions live outside the board itself.
The main canvas in the centre is where complexity shows up. Rows, columns, timelines, and statuses are all visible at once, and while the structure is logical, the density demands attention. One small but noticeable friction: the inbox exists in the top bar, but its visual weight is low enough that it’s easy to miss as the place where updates collect.
Inline prompts and tooltips appear contextually, explaining what you’re seeing without blocking progress. The interface feels deliberate, but it assumes you’re willing to pause and interpret. As you spend more time in the system, it becomes clear that the layout is highly customisable. Views can be added or switched, dashboards built, and widgets assembled without technical effort. These changes are discoverable and mostly drag-and-drop, though understanding what to add still requires familiarity with how the platform organises data.
Project and task management
monday.com supports work at multiple levels of detail, from individual tasks to full projects and beyond. When several projects exist at the same time, monday.com allows them to be viewed collectively, offering a way to step back and assess progress across initiatives. This higher-level perspective doesn’t replace project or task work; it sits above it, providing visibility that becomes more relevant as volume and complexity increase.
Project management capabilities

monday.com offers great project management functionalities, but you have to play around with it first to find its true potential. I started with a simple board to track content tasks, treating it like a shared task list. It was only after going through tutorials that I realised there was a more structured way to organise requests, approvals, timelines, and capacity as a connected system rather than separate boards.

Projects in monday.com tend to start upstream. While it’s always possible to create work manually by adding items one by one, new work can also enter through structured requests. Instead of arriving as scattered emails or messages, inputs can be captured through workforms – intake forms that turn submissions into actionable items on a board. From there, approvals act as a checkpoint. Once a project is approved, automation can help translate that decision into execution, reducing handoffs and the need to recreate the same work in multiple places.

Then comes the planning layer. Instead of thinking in isolated deadlines, you can use dependencies to make the order of work explicit. Viewing the plan over time turns schedules into something negotiable rather than fixed. As projects progress, you can see how time compares to estimates, how budgets evolve, and where pressure is building before it becomes a problem.
At this level, monday.com helps answer strategic questions: what work should happen, in what order, and under what constraints. Once those decisions are in place, everything resolves into tasks.
Task management capabilities

monday.com becomes more tactical at the task level, where planning gives way to execution. Tasks live in the main table, which functions as the system’s source of truth. Ownership, priorities, statuses, due dates, and subtasks are always visible, making accountability explicit without extra coordination. At a glance, it resembles a familiar task list.
The differences appear when you try to explain a task, not just label it. There’s a clear gap between naming work and defining what it actually involves. monday.com does provide a place for durable task context, but it isn’t surfaced by default. Instead of a dedicated description field, that role is handled through the item card or item views, where richer explanations and files can live. Discovering that this is where a task is meant to be defined takes time, especially since updates are more immediately visible and feel like the natural place to write.

Item views extend flexibility but also introduce indirection. Viewing the task itself through additional item views, particularly to add core context, feels like an extra step unless the task genuinely requires richer documentation. The capability is there, but the path to execution clarity isn’t obvious.
Progress follows the same pattern. Status changes and subtasks signal movement, while the progress bar tied to due dates reflects time remaining rather than work completed. Progress is inferred, not measured, unless teams choose to model it deliberately.

The trade-off is consistent throughout. monday.com favours customisation and traceability over enforced execution clarity. When teams align on using item views for definition and statuses for progress, the system feels precise. When they don’t, ambiguity fills the space the interface intentionally leaves open.

The “My Work” view brings everything back to the individual. It filters tasks across projects into a single, actionable list, making it easier to focus amid growing complexity. Task management in monday.com doesn’t simplify work by removing structure. It simplifies execution by making the structure visible, predictable, and hard to ignore.
Collaboration

monday.com places communication directly inside the work. Messages, comments, and shared material live within tasks, projects, and documents, so discussions stay attached to a specific item. Opening a task shows the related conversation, recorded decisions, and attached files in one place, without needing to search across separate threads or tools.

This structure makes context persistent. As work progresses, explanations and decisions accumulate alongside the item itself. When someone joins later, they can read through past updates and understand what happened and why. Collaboration doesn’t rely on memory or hand-offs between people; it relies on what has been written and stored with the work.
The same structure changes how communication feels. There is no single, open space for free-flowing discussion. Conversations happen only when they are tied to a task, project, or document. This keeps communication focused, but it also means quick clarifications or exploratory discussions require choosing a work item first. Teams that used to discuss before work are defined may feel this friction.
Asynchronous collaboration works well because information remains available after it is written. At the same time, clarity depends on writing habits. If instructions, decisions, or conclusions are not recorded explicitly, the system does not infer them. Communication quality reflects how consistently teams document context.
Collaboration in monday.com favours persistence over immediacy. It supports teams that want discussions, decisions, and files to remain visible with the work, and it requires teams to accept that coordination happens through structured records rather than informal conversation.
monday.com’s core features review
monday.com offers a wide surface area of features, and that breadth is both its appeal and its defining characteristic. Up to this point, the focus has been on how the product feels in use. This section shifts from experience to capability – examining what monday.com actually provides, how those features work, and what adopting them implies in practice.
Rather than presenting a checklist, each feature is examined as a building block in a larger system. Some features are foundational and immediately visible: views, dashboards, and templates. Others, like automations, permissions, and activity history, reveal their importance only as usage scales. A few – particularly customisation and AI tools – introduce meaningful trade-offs that teams need to understand before committing.
| Key features | Rating |
|---|---|
| Automations (rule-based workflows) | |
| Views (Kanban, Timeline, Gantt, Workload) | |
| Dashboards (cross-board visibility) | |
| Templates & use-case libraries | |
| Reporting & visual analytics | |
| Integrations ecosystem | |
| Permissions, roles & access control | |
| Customisation & flexibility trade-offs | |
| AI tools (Sidekick, Agents, Vibe, AI workflows) | |
| Activity history & traceability | |
| Activity history & traceability |
Automations (rule-based workflows)

monday.com uses automations to reduce manual coordination between people, boards, and processes. At a basic level, automations follow a simple logic: when something changes, the system responds. A status update can notify the right person, create a new item, move work to another board, or update related data automatically. This removes the need for repeated follow-ups and routine hand-offs.
What stands out is that automations are not limited to a single board. Work can move across boards and even across different monday products, allowing higher-level workflows to stay connected without manual duplication. In practice, this makes approvals, hand-overs, and recurring processes feel continuous rather than fragmented.
The trade-off appears as usage grows. Automations rely on consistent structure and naming conventions. Without shared conventions, rules become harder to track and reason about. Plan limits also matter – automation volume is capped by pricing tier, and those limits are not displayed as a running counter in the UI. Teams often discover they’ve hit the cap only after an automation stops firing. Used deliberately, automations quietly hold workflows together. Used casually, they can obscure why the work moved or changed in the first place.
Views (Kanban, Timeline, Gantt, Chart, Workload)

monday.com treats views as different ways of looking at the same underlying work, not as separate data sources. Tasks and projects live in a single table, and views act as lenses that surface specific aspects of that information. Switching views does not duplicate or transform the work – it changes how relationships, progress, or load are perceived.
Each view serves a distinct purpose. Kanban highlights flow and status movement. Timeline and Gantt emphasise scheduling and dependencies, making sequencing and overlap easier to reason about. Chart views summarise patterns and distribution, while the Workload view shows how work spreads across people over time.
The limitation is structural. Views reflect the quality of the underlying data. If tasks lack clear owners, dates, or statuses, switching views adds visual variety but little insight. Some views are also plan-dependent, which can restrict access as teams scale.
Dashboards (cross-board visibility)

monday.com uses dashboards to bring information from multiple boards into a single, shared view. Unlike board views, which focus on one dataset at a time, dashboards are designed to answer broader questions: how several projects are progressing, where work is piling up, or which deadlines are at risk. Widgets pull live data from connected boards, allowing different streams of work to be observed together.
In practice, dashboards act as a translation layer between execution and oversight. Teams can keep detailed work inside boards while using dashboards to surface summaries, trends, and exceptions. This makes them useful for portfolio reviews, stakeholder updates, and recurring check-ins, without requiring everyone to navigate individual boards.
The caveat is that dashboards do not generate insight on their own. They depend entirely on how boards are structured and connected. Without that groundwork, dashboards risk becoming static displays rather than decision-support tools.
Templates and use-case libraries

monday.com provides a large library of templates to help teams get started without designing workflows from scratch. These cover common use cases across marketing, product, operations, sales, and client services. Each comes pre-built with boards, columns, statuses, and sometimes basic automations, offering a working structure from the outset.
In practice, templates act as scaffolding. They give teams a concrete starting point and reduce initial setup effort, especially for users unfamiliar with designing workflows inside a flexible system. The limitation shows up after adoption begins – templates reflect generalised assumptions about how work is done. As real constraints, team habits, and edge cases appear, most templates require modification or partial rebuilding. Used as references rather than finished systems, they help teams move faster early on while leaving room for adjustment as workflows mature.
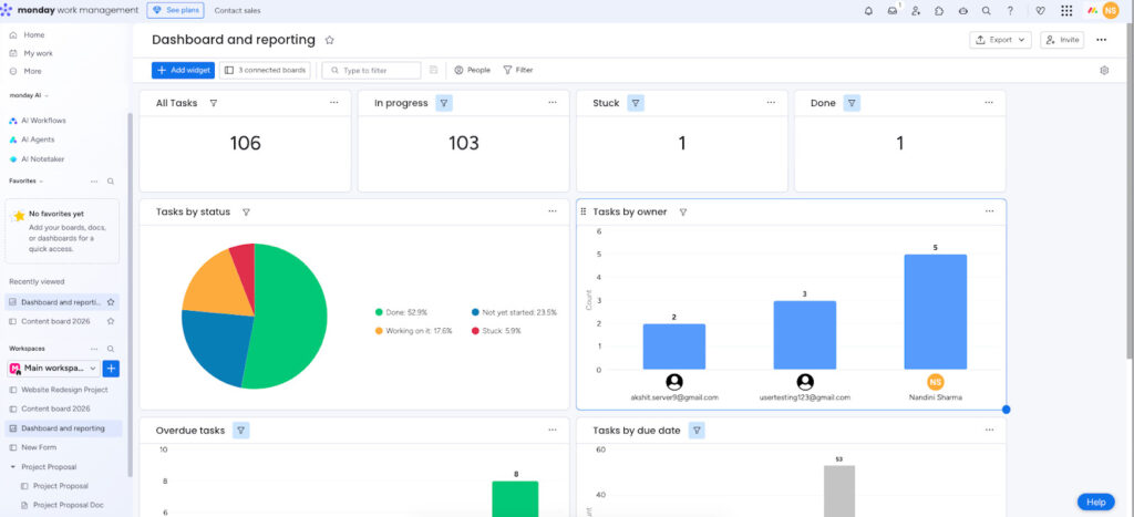
Reporting and visual analytics

monday.com offers reporting and visual analytics through a combination of board views, dashboards, and configurable widgets. Reports are built directly on top of existing data, using charts, numbers, tables, and formula-driven summaries to surface patterns and trends. Rather than exporting data elsewhere, teams can analyse progress, workload, and performance where the work already lives.
Reporting is closely tied to how information is structured. Clear statuses, consistent owners, and well-defined dates make it easier to generate meaningful visuals. Reports work best for operational questions – what is on track, what is delayed, where effort is concentrated – rather than deep analytical modelling. Reporting quality mirrors data discipline: incomplete or inconsistently maintained boards produce misleading visuals.
Integrations ecosystem

monday.com supports a wide range of integrations that connect boards and workflows with external tools teams already rely on. These allow data to move in and out of monday.com without manual copying, helping work stay synchronised across communication, file storage, development, and business systems.
In practice, integrations extend the platform rather than replace other tools. Teams continue using chat, email, calendars, design software, or CRMs, while monday.com acts as the place where work is tracked and coordinated. The limitation lies in complexity and ownership. Each integration introduces a dependency that needs to be maintained and understood. As the number of connected tools grows, it becomes harder to reason about where a change originated. Integrations work best when used selectively.
Permissions, roles, and access control

monday.com provides permissions and access controls to manage who can see, edit, and interact with work at different levels. Access can be defined at the workspace, board, and item level, allowing teams to share information selectively while keeping sensitive details contained. Guest access makes it possible to involve external collaborators without exposing the entire system.
The trade-off is cognitive overhead. As permission rules accumulate, it becomes harder to predict who can do what without careful review. Misaligned access settings can slow work or create confusion when users encounter unexpected restrictions. Permissions work best when teams establish clear guidelines early and revisit them as their use of the platform evolves.
Customisation and flexibility trade-offs
monday.com is built around customisation. Boards can be shaped through columns, formulas, views, automations, and permissions, allowing teams to model work in ways that match their processes rather than adapt to a fixed structure. This flexibility makes the platform applicable across industries and functions, from simple task tracking to complex, multi-stage workflows.
In practice, customisation shifts responsibility to the user. The trade-off is consistency. High flexibility makes it easy for different teams – or even individuals – to model similar work in different ways. Over time, this can fragment shared understanding and make cross-team reporting harder. Customisation works best when paired with clear standards and periodic review.
AI tools (Sidekick, Agents, Vibe, AI Workflows)

monday.com has introduced AI tools to assist with routine work and interpretation rather than replace core workflows. These tools are embedded directly into boards and items, where they can summarise updates, suggest next steps, generate content, or help automate repetitive actions.
In practice, AI is most useful when work is already well-structured. Clear statuses, consistent updates, and defined workflows give the system enough signal to produce relevant summaries or suggestions. This can reduce time spent reviewing long threads or manually extracting insights from ongoing work.

In my experience, the most immediately useful AI feature is the summary function in Sidekick – it can compress a long update thread into a readable status paragraph, which saves real time in active projects. Vibe, monday.com’s AI app-builder, is more experimental; the apps it generates are functional but rarely production-ready without manual refinement. The AI workflows are the most powerful feature in the set, but they require well-structured, consistent boards to produce useful outputs. On a board with mixed naming conventions or sparse data, the suggestions are generic enough to ignore. The AI credits system – which limits AI usage by plan tier – also means teams may hit invisible walls mid-project, with no clear warning before the limit is reached.
The core limitation remains dependency on input quality. These tools support existing processes but do not compensate for weak structure or unclear ownership.
Activity history

monday.com maintains a detailed record of changes across items, boards, and workspaces. Activity history captures edits to statuses, assignments, dates, and other fields, along with who made each change and when. For longer projects or regulated environments, this history reduces reliance on memory and informal explanations. The trade-off is volume – as activity accumulates, meaningful signals can be buried among routine updates.
Time tracking

monday.com treats time tracking as a built-in capability, but only at higher subscription tiers. The Time Tracking column is available only on Pro and Enterprise tiers. Teams on Free, Basic, or Standard plans cannot enable it, even though other advanced features like integrations are already available at the Standard level. This creates a clear decision point: teams that need native time tracking must upgrade their entire account, not just add the feature selectively.
In practice, this upgrade is often driven by time tracking alone. The jump from Standard to Pro is meaningful in cost, and monday.com’s seat-bundling model amplifies it – teams may pay for more seats than they actively use. Some teams avoid this by integrating third-party tools such as Clockify or Toggl, which introduces an additional product, separate billing, and less tightly coupled reporting.
monday.com pricing

monday.com pricing looks straightforward at first glance, but it helps to understand the scope before looking at numbers. monday.com is not a single product with one price ladder. It is a platform made up of separate products – Work Management, CRM, Dev, Service – each sold independently. Upgrading to a higher tier in Work Management does not unlock CRM or Dev features. If a team needs more than one product, costs stack across subscriptions
| Plan | Price per month | Typical use | Practical limits |
| Free | $0 (up to 2 users) | Individuals testing the tool | Highly restricted features |
| Basic | $9/user | Very small teams needing a step up from free | Limited views, no timeline or automations |
| Standard | $12/user | Core operational teams | Low automation and integration limits |
| Pro | $19/user | Teams needing full flexibility | Cost scales quickly with team size |
| Enterprise | Custom | Large or regulated organisations | Sales-led, no partial upgrades |
Within monday Work Management, pricing is structured around five tiers: Free, Basic, Standard, Pro, and Enterprise. All paid plans are priced per seat per month and displayed with annual billing by default. Monthly billing is available at a higher rate. A less visible constraint is that paid plans require a minimum of three seats, even if only one or two people will actively use the tool. One of the most commonly missed details is seat bundling. Beyond the minimum, seats are often sold in bundles rather than added one at a time. In practice, a team of four may pay for five seats, and a team of seven may pay for ten. This creates a gap between headcount and billed seats that has a real budget impact, especially for growing teams.
To make this concrete: a team of nine people on the Pro tier ($19/seat, annual billing) will typically be billed for ten seats – not nine. That is $190/month, or $2,280/year, against a headcount-based estimate of $171/month. The 11% gap is not a hidden fee – it is disclosed at checkout – but it consistently surprises teams who budget on headcount alone. At the Enterprise tier, the gap between headcount and billed seats tends to be larger. Always confirm the exact seat count you will be billed for before signing an annual contract.
Feature access also scales sharply by plan. The Free and Basic tiers cover only foundational use. Standard introduces timelines, Gantt, and limited automations, making it the functional baseline for many teams. Pro unlocks most advanced capabilities – private boards, time tracking, formula columns, advanced dashboards, and significantly higher automation and integration limits. Enterprise adds security, governance, and permissions that cannot be purchased separately.
Most feature gaps cannot be filled à la carte. Teams generally have to move up a tier to unlock missing capabilities. In practice, Pro tends to be the most self-contained tier for teams that want room to grow without frequent plan changes. Choosing well depends less on the per-user price and more on team size, seat bundles, automation volume, and how many monday products are actually required.
Where monday.com falls short
The following comment from a Reddit user captures a frustration that appears consistently across review platforms. It is worth reading in full before the section below.

monday.com tends to perform well within certain boundaries. The challenges users report most consistently begin to surface when teams scale – more data, more connections, more automations – resulting in more complexity and performance delays. What follows is not a list of isolated complaints, but a set of recurring failure patterns that appear once those boundaries are crossed.
Performance degradation at scale
Boards that load quickly at small sizes often slow down noticeably as item counts, connected boards, and automations increase. Users report long load times, partial rendering where it is unclear whether all data is visible, and frequent freezes during basic actions like adding items or editing fields. Over time, the issue becomes less about waiting and more about confidence – teams begin to question whether what they are seeing reflects the current state of work.
Fragile workflows and hidden system limits
Automations and formulas appear flexible, but users frequently encounter constraints only after building real workflows. Formula-driven values cannot trigger actions, copied boards lose their automations, and automation limits are not always transparent at the account level. Recurring work often requires layered workarounds rather than native support. As a result, workflows that are expected to reduce effort turn into systems that require ongoing maintenance.
Data visibility and integrity risks
Several limitations affect how reliably work stays visible. The “My Work” view caps the number of items it shows and hides tasks based on activity age, which can remove long-term or future tasks without warning. Platform updates have, at times, caused widespread form or field breakages that require manual correction. The concern users express most often is not permanent data loss, but tasks becoming invisible or disconnected from the views people depend on.
Usability erosion under real-world load
Interface choices that feel smooth in lighter use cases become restrictive as complexity grows. Boards and dashboards slow down, widgets take significant time to load, and layouts can break on standard screen sizes. Mobile access works for updates and quick checks, but becomes cumbersome for anything involving filtering, navigation, or time-based views.
Support, communication, and trust breakdowns
When issues persist, users report slow support cycles and limited transparency around product changes. Feature rollouts and behaviour changes are not always clearly communicated, leaving administrators to discover problems after they affect live workflows. Over time, unresolved bugs and delayed responses erode trust, especially for teams with high dependency on the platform.
Taken together, these limitations do not affect every team equally. They tend to appear when monday.com is used as a long-term system of record across many projects, users, and automated processes. For teams operating at that scale, the primary risk is not missing features, but declining predictability as complexity grows. If predictability matters more to your team than infinite customisation, this is usually the point where alternatives are a better choice. ProofHub is designed around fewer moving parts – predefined task structure, native time tracking on all plans, and no automation or seat-based surprises as teams grow. For teams that value stability over constant tuning, trying ProofHub’s free trial is often the fastest way to judge whether a more opinionated system feels like a better long-term fit.
▶Best Monday.com alternatives & competitors for project work in 2026
▶Monday.com for product management: Is it worth the hype?
Who is monday.com best suited for?
monday.com is not a bad tool and it is not a good tool. It is a specific tool, and its value depends almost entirely on whether your team’s situation matches the conditions it is designed for. After testing it extensively and reading through a large volume of user reviews, three profiles consistently describe teams that get real value from it – and three describe the conditions under which it tends to disappoint.
Teams that work well with monday.com
Operations-focused teams (roughly 20 to 200 people) running cross-functional processes.
If your team has someone – a project manager, an ops lead, or a RevOps function – whose job includes designing and maintaining how work flows between people and departments, monday.com fits well. The platform rewards the investment of a person who thinks in systems. Intake forms, approval steps, cross-board automations, and portfolio dashboards all work well when someone has ownership of the architecture.
Where this profile struggles: if that person leaves, or if no one owns the board structure, the flexibility that made the platform powerful becomes a liability. Without governance, boards diverge, automations break quietly, and the system gradually stops reflecting reality.
Scale-ups and mid-market companies actively building their operational infrastructure.
Companies moving from informal coordination to structured, repeatable processes get genuine value from monday.com. At this stage, teams need a platform that can grow and change as processes are defined – not one that locks them into a fixed structure before they’ve figured out what they actually need. monday.com’s configurability suits this moment well. It accommodates iteration.
Where this profile struggles: the configuration demands don’t go away once systems are established. They shift from building to maintaining. Teams that want to define a process once and have it run without ongoing attention often find that monday.com requires more upkeep than they expected.
Teams replacing a spreadsheet or email-based system and ready to invest in the transition.
For teams making their first serious move into project management software, monday.com offers a clear upgrade path. The visual structure is easier to understand than most alternatives, the template library reduces blank-slate anxiety, and the onboarding is guided enough to avoid paralysis. If the team has two to four weeks of setup time and a clear problem they’re trying to solve, monday.com can deliver that.
Where this profile struggles: teams that need to be productive within days rather than weeks, or that have tried a PM tool before and abandoned it due to adoption friction, may find that monday.com repeats the cycle. The onboarding is smoother than many alternatives, but the platform still asks a lot of new users before it gives back.
A note on team size and pricing
monday.com’s per-user pricing means costs scale linearly with headcount, and seat bundling means the real cost scales faster than the listed price suggests. Teams under ten people often find the Pro tier disproportionately expensive relative to what they use. Teams of over fifty people often find the configuration demands require dedicated admin time that wasn’t budgeted for. The sweet spot in terms of cost-to-value tends to be teams in the 15-to-40 range on the Standard or Pro tier.
If your team falls outside that range, or if the configuration demands described above feel like risks rather than manageable trade-offs, the next section looks at an alternative built on a different set of assumptions.
Best monday.com alternative: ProofHub
ProofHub is a project management and team collaboration tool that takes a different starting position from monday.com. Where monday.com gives you the components to build a system, ProofHub builds the system for you. Tasks, discussions, file sharing, approvals, time tracking, and reporting are all included in a single workspace – configured, connected, and ready to use without requiring a substantial setup phase before real work can begin.
The core difference is not about features. On a feature checklist, the two platforms overlap significantly. The difference is about who makes the structural decisions. monday.com delegates those decisions to the team – what columns to use, how statuses should be named, which automations to build, and how boards should connect. ProofHub makes most of those decisions upfront. A project has task lists. Tasks have a description field, a progress bar, and time logging. Discussions have their own space, separate from task comments. Time tracking works on day one without a plan upgrade.
For teams that read the monday.com review above and recognised the configuration costs as something they want to avoid – the setup time, the governance overhead, the risk of boards diverging over time – that distinction is the relevant one. ProofHub covers roughly 80–90% of what monday.com does. What it removes is the ongoing burden of building, maintaining, and periodically rebuilding the platform itself.
With ProofHub, teams spend less time designing workflows and more time running them. That trade-off has a cost, which I’ll cover in the limitations section below. But for teams whose primary frustration with monday.com is that the tool itself has become a project to manage, it is a meaningful alternative.
Key features of ProofHub
Project organization

Projects in ProofHub are grouped into categories – by department, client, or team – which creates an explicit organizational layer above individual projects. Within each project, work follows a clear hierarchy: project → task lists → tasks → subtasks. That hierarchy prevents scope drift and keeps ownership visible without requiring teams to design it themselves.
Task management

Every task has a unique ID and a permanent link. Tasks include a dedicated description field alongside default fields for due dates, recurring rules, priority, assignees, time logging, and a progress bar. Custom fields support tracking budgets, ticket IDs, or other data specific to the project type. Comments and a task history log make changes and decisions traceable.
Multiple views

The same task list can be viewed as Table, Board, Gantt, or Calendar – the same underlying data, presented differently depending on what a given role needs to see. The Gantt chart supports dependencies and cascade changes, so when a deadline shifts, the downstream impact is visible immediately rather than discovered later. Baselines make it possible to compare the original plan against how the project actually progressed.
Custom workflows

Each task list can have its own workflow stages, which means different types of work within the same project can move through stages that match how they actually get done – without forcing one global process across the entire account.
Proofing and approvals
Creative assets can be reviewed using built-in markup and annotation tools. Feedback stays attached to the file with version control, which avoids the parallel review threads and lost comments that tend to accumulate when feedback happens across email and messaging tools. This is one of the areas where ProofHub is meaningfully differentiated – monday.com does not offer native file proofing.
Time tracking

Time is logged at the task level – manually or with a timer – and rolls up into project-level and user-level timesheets. This supports billing and invoicing without requiring a separate tool or a plan upgrade. It is available across all paid plans.
Collaboration tools

Threaded discussion boards hold project-level conversations that don’t belong to individual tasks, keeping execution and broader communication distinct. A built-in chat handles quick clarifications without formal workflows. Shared notes act as project documentation or reference material. Announcements support company-wide communication. Together, these tools cover the range from lightweight exchanges to structured decision records without requiring external apps for any of them.

Reporting

Auto-generated workload and resource reports support capacity planning and risk monitoring. Custom reports surface specific tracked data without requiring dashboard configuration. For teams that found monday.com’s reporting quality too dependent on data discipline, the auto-generated nature of ProofHub’s reports is a practical difference.
Permissions and access control

Custom roles define what users can view or edit at the project level, making client collaboration possible without exposing internal or sensitive information. The permissions model is simpler than monday.com’s layered workspace-board-item system, which means fewer configuration decisions but also less granularity.
ProofHub pricing

ProofHub uses flat-rate pricing across two plans, with no per-user fees.
| Plan | Annual billing | Monthly billing | Users |
| Essential | $45/month | $50/month | Unlimited |
| Ultimate Control | $89/month | $99/month | Unlimited |
The pricing model is the sharpest practical contrast with monday.com. A 25-person team on ProofHub’s Essential plan pays $45/month regardless of headcount. The same team on monday.com’s Standard plan ($12/user) pays $300/month, and on Pro ($19/user) pays $475/month. That gap widens as teams grow. For teams that have experienced monday.com’s seat-bundling surprises at renewal, the flat-rate model removes a recurring source of budget uncertainty.
monday.com vs ProofHub: side-by-side comparison
| monday.com | ProofHub |
| Performance at scale | |
| Boards and dashboards slow noticeably as item counts, connected boards, and automations increase. Multi-year user reports describe load times of 15–45+ seconds on complex boards, partial rendering, and browser freezes on batch actions. | No widespread reports of performance degradation at scale. All-in-one architecture avoids the heavy custom rendering load that compound board setups create in monday.com. |
| Automations and recurring work | |
| Formula-driven values cannot trigger automations. Automation credits are capped by plan tier, and the cap is not shown as a live counter – teams discover they’ve hit the limit after an automation stops firing. Copying boards loses automations. Recurring tasks require complex workarounds or external tools. | Native recurring tasks set to repeat at defined intervals. Customisable workflows and task stages for straightforward hand-offs. No automation credits system – recurring work runs without a usage ceiling. |
| Task visibility | |
| “My Work” caps at 1,000 items, including completed tasks, and hides tasks after four months of inactivity – meaning long-term or future tasks can disappear from a user’s view without warning. | Multiple views (Gantt, Kanban, Table, Calendar) plus a personal “Me View” with assigned tasks and agenda. No reported caps on task visibility. Tasks don’t disappear based on inactivity age. |
| Data integrity | |
| Platform updates have caused widespread form and field breakages requiring manual correction. Users report Kanban and Gantt glitches and text rearranging in docs. The concern is less about data loss and more about work becoming invisible or disconnected from the views teams depend on. | Built-in file versioning in proofing. Simpler architecture reduces the surface area for silent failures. Fewer reports of platform-wide breakage. |
| Proofing and approvals | |
| No native file proofing. Creative review happens through comments on items, which can result in parallel threads and lost feedback across tools. | Standout feature: inline comments, annotations, version control, and approvals directly on files and images – all in one place. Particularly valuable for marketing, agency, and creative teams. |
| Time tracking | |
| Native time tracking available only on Pro and Enterprise tiers. Standard plan teams must integrate third-party tools or upgrade the entire account. | Native time tracking with timer or manual entry, estimates, actuals, and timesheets available on all paid plans. No upgrade required to unlock this feature. |
| Pricing model | |
| Per-user pricing plus seat bundling means costs grow with headcount and tend to be higher than the listed rate. A 25-person Pro team pays $475/month or more with seat bundling. | Flat-rate pricing regardless of team size. A 25-person team pays $45/month (Essential) or $89/month (Ultimate Control). Adding team members does not change the monthly cost. |
| Setup and onboarding | |
| Configuration-heavy. Getting real value requires meaningful investment in board design, column naming, automation logic, and governance conventions. Clarity comes at a cost in time, money, or iteration. | Structure is predefined. Teams can move from signup to active use in hours rather than days. Onboarding does not require designing the system before using it. |
| Support and communication | |
| Users report slow support cycles and limited advance communication around product changes. Administrators often discover behaviour changes after they affect live workflows. | Simpler platform means support queries are more specific and faster to resolve. Positive reviews on onboarding clarity and responsiveness, particularly for smaller and mid-sized teams. |
ProofHub covers the majority of project management needs that most teams actually have. But the 10–20% it doesn’t cover includes the specific areas where monday.com is most differentiated – deep automation, wide integration, and high-end dashboard analytics. If those capabilities are central to what your team needs, ProofHub’s coverage gap is not a minor footnote. It is the reason to stay with monday.com despite its limitations.
The patterns described in this review sound familiar – boards slowing down, unexpected costs at renewal, or workflows that need constant maintenance to keep running. ProofHub is worth testing directly. It’s built on a different set of assumptions about how teams should spend their time.
Start your 14-day free trial. No credit card required.
Frequently asked questions
What is monday.com, and who is it best for?
monday.com is a work management platform that helps teams plan projects, track tasks, and coordinate work across departments. It is best suited for teams that want high flexibility in how workflows are designed and are willing to invest time in configuring boards, views, automations, and permissions to match their processes.
Can monday.com handle complex workflows?
Yes. monday.com can support complex workflows through custom boards, multiple views, dependencies, and rule-based automations. It works well when teams need tailored processes across different functions. That complexity, however, requires consistent structure and ongoing maintenance to remain dependable at scale.
What are the key features of monday.com?
Key features include customisable boards, multiple views (Kanban, Timeline, Gantt, Workload), dashboards for cross-board reporting, rule-based automations, integrations with third-party tools, permissions and roles, activity history, and AI-assisted features. Most advanced capabilities are gated behind higher pricing tiers.
What are the main pros and cons of using monday.com?
Pros include flexibility, visual planning tools, and strong customisation options. Common cons reported by users include performance slowdowns at scale, fragile automations, hidden limits by plan, and increased setup and maintenance effort as workflows grow more complex.
How does monday.com compare with ProofHub?
Compared to ProofHub, monday.com offers more flexibility and customisation, while ProofHub emphasises predefined structure and faster execution. monday.com suits teams that want to design their own systems; ProofHub suits teams that want clear workflows with less configuration and more predictable behaviour.
How much does monday.com cost in 2026?
monday.com pricing starts with a Free plan (up to 2 users), followed by paid tiers – Basic ($9), Standard ($12), Pro ($19) per user per month on annual billing, with Enterprise priced on request. Paid plans require a minimum of three seats, and seat bundling means the actual billed cost is often higher than a straight per-user calculation suggests.
Is monday.com good for large enterprises?
Yes. monday.com Enterprise offers advanced security, permissions, governance, and higher automation limits. It fits large organizations with dedicated administrators who can manage configuration, performance, and data discipline across teams.
How does monday.com compare to Asana?
Both platforms handle project and task management, but they take different structural approaches. monday.com is built around flexible, configurable boards that teams design themselves. Asana provides more opinionated project structures with stronger native task dependency management. monday.com tends to suit teams who want to build custom workflows; Asana tends to suit teams who want a clear project hierarchy from day one.
monday.com vs ClickUp – which is better?
ClickUp offers more features per tier and is often chosen by teams that want maximum capability at a lower price point. monday.com has a cleaner interface and a more consistent user experience, but fewer native features at comparable price tiers. ClickUp’s feature breadth is both its advantage and its complexity risk; monday.com’s simplicity is both its appeal and its ceiling.

